AI-Powered Insights for Restaurants & QSR Chains
From website traffic to repeat customers, FireAI transforms your D2C data into actionable intelligence — boosting sales, retention, and customer lifetime value.
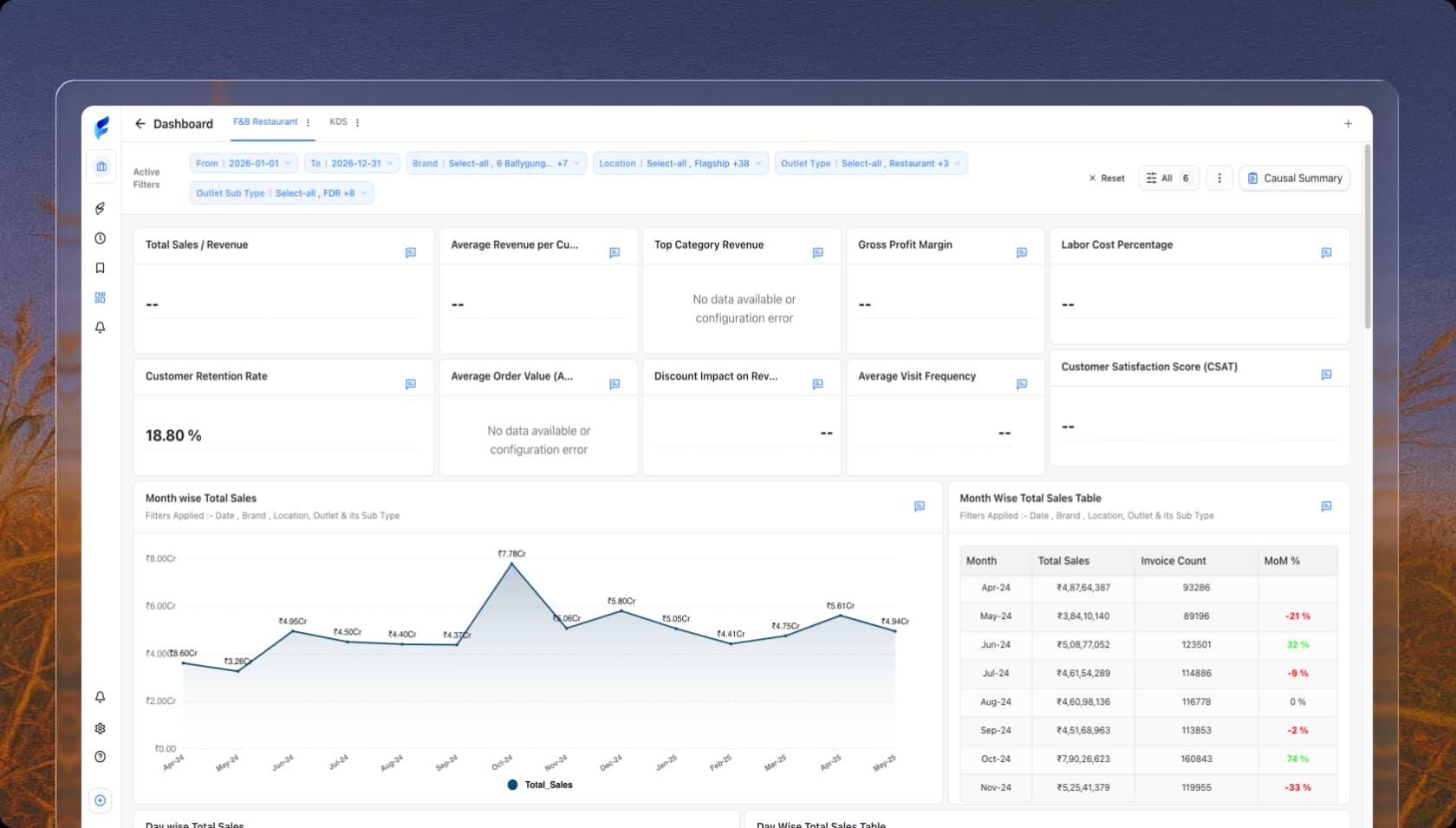
What is the Total Revenue trend?
industry.csv
Are we meeting our KDS benchmarks?
industry.csv
What is the Total Revenue trend?
industry.csv
Are we meeting our KDS benchmarks?
industry.csv
What is the Total Revenue trend?
industry.csv
Are we meeting our KDS benchmarks?
industry.csv
What is the contribution of different order types?
industry.csv
What is the average Preparation Time per category?
industry.csv
What is the contribution of different order types?
industry.csv
What is the average Preparation Time per category?
industry.csv
What is the contribution of different order types?
industry.csv
What is the average Preparation Time per category?
industry.csv
Trusted by 200+ orgs to boost business insights.












































Pre-built dashboards
Performance Dashboards for
Every D2C Metric
Real-Time Tracking
Sales & Revenue Dashboard
Gain a clear view of SKU sales performance, evaluate channel-wise contribution, and break down revenue by category to identify top performers and uncover scalable growth opportunities.

Inventory Efficiency
Inventory Efficiency Dashboard
Monitor inventory turnover, warehousing expenses, and replenishment performance in real time to improve cash flow, minimize storage costs, and maintain optimal stock levels across locations.

Loading...
Security
Enterprise- grade
security for your peace
of mind.
Protection built into every layer of your finances. We protect your users, your payments, and your assets—by default.

Loading...
Loading blogs...
